Logs & Artifacts
Log Collection
Testkube automatically collects logs from containers running tests within a Workflow and makes these available in the Dashboard when opening an execution and selecting the "Log Output" tab (which is the default):

Logs are collected individually for each executed container within a workflow and can thus be inspected separately:

You can also use Workflows to collect logs from services/components under test to help you get a more complete picture of why a test failed - Read More
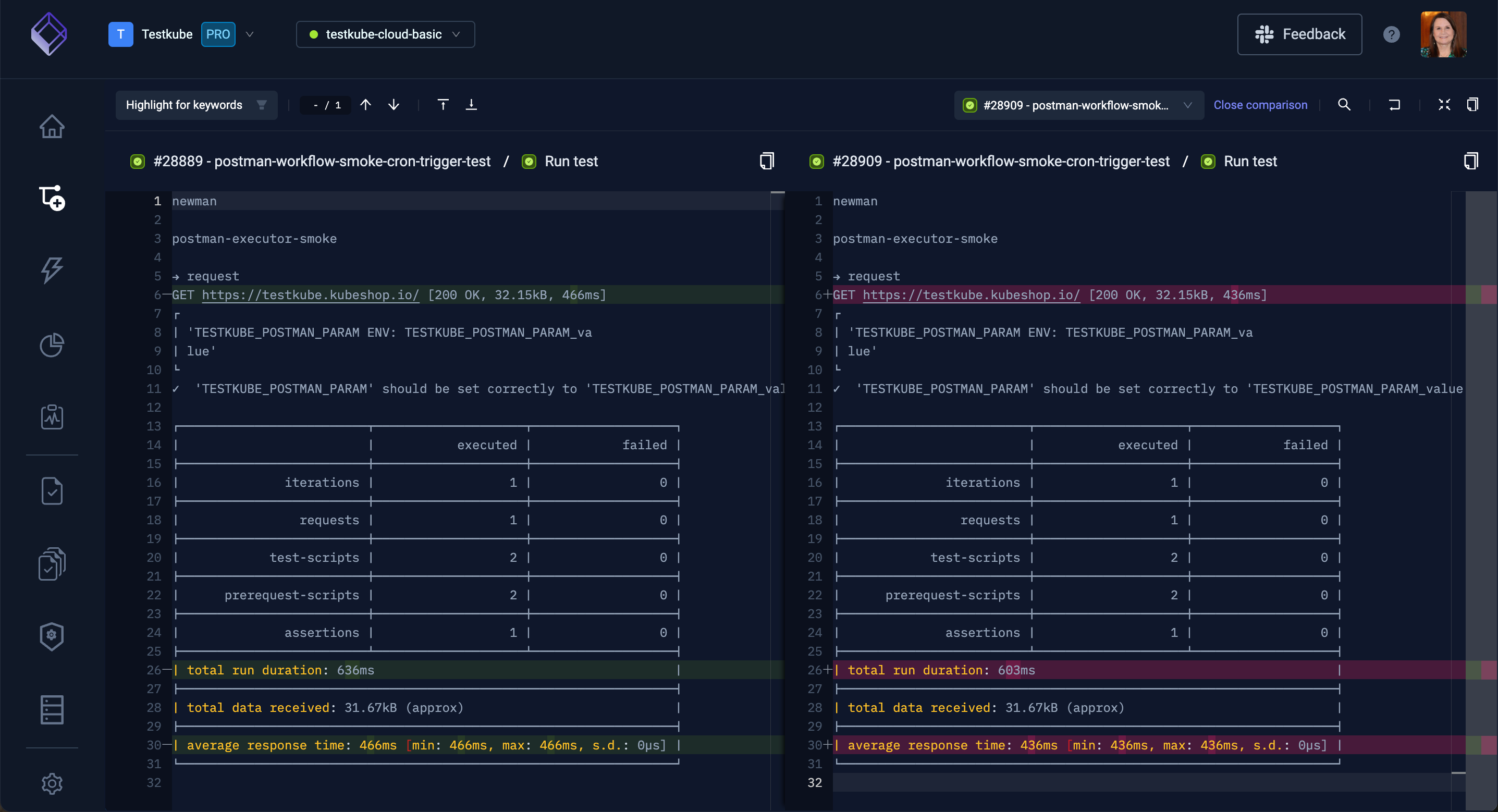
Compare Log Execution Steps
Select from the Compare to another execution step drop down to compare two steps from the selected workflow.

The next screen will show the differences between the two steps:

Artifact Collection
Workflows that produce artifacts can be configured to upload those to Testkubes Artifact storage - Read More. These could be, for example, videos, logs, html-reports, JUnit XML reports, etc. - anything that you want to make available for inspecting or troubleshooting a test execution.
Uploaded artifacts are available under the "Artifacts" folder:

Clicking an individual artifact will either display that artifact inline or download it - depending on its content type. For example, below shows the HTML report available in the screenshot above:

You can retrieve logs and artifacts using the Testkube CLI also using the get testworkflowexecution. and get artifact commands.